Table of Contents
- Ⅰ. OVERVIEW
- Ⅱ. Prometheus 설치
- 1. Prometheus
- 2. Prometheus 설치
- 3. Node Exporter 설치
- 4. Prometheus 및 Node Exporter 연동
- Ⅲ. Grafana 설치
- 1. Grafana
- 2. Grafana 설치
- 3. Grafana 서버 구성
- Ⅳ. Exporter 구성
- 1. DB - MySQL Exporter 구성
- 2. WAS - Tomcat JMX Exporter 구성
- 3. WEB - Apache Exporter 구성
- 4. DB - Oracle DB Exporter 구성
- 5. WAS - WebLogic Monitoring Exporter 구성
- 6. WEB - Apache Exporter 구성 (OHS)
- Ⅴ. Grafana Loki 구성
- 1. Grafana Loki
- 2. Grafana Loki 설치
- 3. Promtail 설치
- 4. Grafana 서버 구성
목차 중, Grafana 설치에 관한 파트입니다.
Ⅲ. Grafana 설치
1. Grafana
그라파나는 최근에 많은 각광을 받고 있는 시계열 데이터를 기반으로 하는 모니터링 솔루션입니다.

제품의 분류로는 오픈소스 제품인 Grafana OSS와
상용 제품인 Grafana Enterprise 그리고 SaaS형태의 Cloud 결합 제품인 Grafana Cloud가 있습니다.
(Enterprise와 Cloud는 별도의 유료 라이센스 키가 필요함)
OSS와 Enterprise의 차별점은 간단히 말하면 확장 가능성 및 보안입니다.
Enterprise만의 플러그인을 사용한다면,
Dynatrace, Splunk, Datadog 등 같은 제품군에 있는 별개의 솔루션들을 통합하여 모니터링이 가능합니다.
또한 사용자 및 그룹 별로 접근 권한을 달리 부여하여 좀 더 보안이 강화된 상태로 운영될 수 있도록 해줍니다.
추가적으로 프로메테우스와의 관계를 살펴본다면
프로메테우스는 그라파나에서 지원되는 수많은 데이터소스 중 하나지만, 동시에 메트릭 수집을 위해 가장 메이저하게 사용이 되는 제품이기도 합니다.
꼭 프로메테우스를 거쳐서 메트릭을 수집해야되는 것은 아니며,
직접적으로 특정 어플리케이션에 대한 플러그인으로 연동할 수도 있습니다.
2. Grafana 설치 (192.168.56.111)
cmd> su - grafana
cmd> cd /monitoring
cmd> mkdir grafana
cmd> cd install
cmd> wget https://dl.grafana.com/oss/release/grafana-9.3.2.linux-amd64.tar.gz
cmd> tar -xvf grafana-9.3.2.linux-amd64.tar.gz -C /monitoring/grafana
cmd> cd /monitoring/grafana/grafana-9.3.2
cmd> mkdir data/plugins
2) Grafana 설정
# Grafana의 기본 http 포트는 3000번
# 이 부분은 80번으로 변경하여 사용할 경우에만 설정하면 되며,
# 만약 3000번을 그대로 쓰는 경우에는 defaults.ini 파일 내용을 딱히 변경해주지 않아도 됩니다.
cmd> vi conf/defaults.ini
...
http_port = 80
...
# 만약 서비스가 1024번 이하의 포트(80번 포트)를 사용한다면,
# 파일을 실행할 때만큼은 root 권한이 필요하므로 아래와 같이 설정해야 합니다.
cmd> sudo chown root bin/grafana-server
cmd> sudo chmod 4750 bin/grafana-server
cmd> vi startGrafana.sh
./bin/grafana-server &
cmd> vi stopGrafana.sh
ps -ef | grep grafana-9.3.2 | awk {'print "kill -9 " $2'} | sh -x
cmd> chmod 750 *.sh
3) Grafana 실행
cmd> ./startGrafana.sh

실행 확인 후 로컬 브라우저를 통해 http://192.168.56.111:3000 에 접속 성공한 것을 확인합니다.
초기 username 및 password는 admin/admin이며, 해당 값은 conf/defaults.ini 파일의 [security] 탭에서도 확인 가능합니다.

Skip을 누르지 말고 아래와 같이 관리자계정의 초기 password를 변경합니다.

관리자계정의 초기 username 변경은 Preferences의 Edit Profile에서 가능합니다.


4) [옵션] Grafana 시스템 데몬 등록
cmd> sudo vi /etc/systemd/system/grafana.service
[Unit]
Description=Grafana Server
Documentation= https://grafana.com/docs/grafana/latest/
Wants=network-online.target
After=network-online.target
[Service]
User=grafana
Group=grafana
Type=simple
Restart=on-failure
WorkingDirectory=/monitoring/grafana/grafana-9.3.2
ExecStart=/monitoring/grafana/grafana-9.3.2/bin/grafana-server
[Install]
WantedBy=multi-user.target
cmd> sudo systemctl daemon-reload
cmd> sudo systemctl enable grafana --now
cmd> ./stopGrafana.sh
cmd> sudo systemctl restart grafana
cmd> curl -X GET http://192.168.56.111:3000
INFO [01-25|16:25:48] Request Completed
logger=context userId=0 orgId=0 uname= method=GET path=/ status=302 remote_addr=192.168.56.111 time_ms=0 duration=266.603µs size=29 referer= handler=/
<a href="/login">Found</a>.
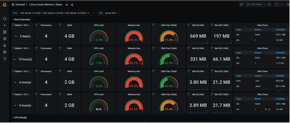
3. Grafana 서버 구성
Grafana 웹콘솔에서 Prometheus 서버 정보를 이용하여 데이터소스를 생성할 것입니다.




Node Exporter가 수집한 메트릭을 모니터링하는 대시보드(ID : 10180)를 생성해줄 것입니다.
(Node Exporter는 이전 글 참고 - Grafana 서버 구성 (1) - Prometheus 설치 (tistory.com))
Grafana 서버 구성 (1) - Prometheus 설치
Ⅰ. OVERVIEW Ⅱ. Prometheus 설치 1. Prometheus 2. Prometheus 설치 3. Node Exporter 설치 4. Prometheus 및 Node Exporter 연동 Ⅲ. Grafana 설치 1. Grafana 2. Grafana 설치 3. Grafana 서버 구성 Ⅳ. Exporter 설치 1. DB - MySQL Exporter 구
tikus.tistory.com
대시보드 링크 - Linux Hosts Metrics | Base | Grafana Labs
대시보드 생성을 위해 로컬 브라우저를 통해 http://192.168.56.111:3000 에 접속합니다.



해당 대시보드에서 리눅스 성능정보 메트릭을 상세 확인할 것입니다. ex) CPU, Memory, Disk 사용률 등


다음 글 참고
Grafana 서버 구성 (3) - Prometheus Exporter 구성 (오픈소스) (tistory.com)
Grafana 서버 구성 (3) - Prometheus Exporter 구성 (오픈소스)
Ⅰ. OVERVIEW Ⅱ. Prometheus 설치 1. Prometheus 2. Prometheus 설치 3. Node Exporter 설치 4. Prometheus 및 Node Exporter 연동 Ⅲ. Grafana 설치 1. Grafana 2. Grafana 설치 3. Grafana 서버 구성 Ⅳ. Exporter 설치 1. DB - MySQL Exporter 구
tikus.tistory.com
'Grafana' 카테고리의 다른 글
| [Grafana] 서버 구성 (5) - Grafana Loki 구성 (0) | 2023.01.29 |
|---|---|
| [Grafana] 서버 구성 (4) - Prometheus Exporter 구성 (오라클 제품) (0) | 2023.01.27 |
| [Grafana] 서버 구성 (3) - Prometheus Exporter 구성 (오픈소스 제품) (0) | 2023.01.26 |
| [Grafana] 서버 구성 (1) - Prometheus 설치 (0) | 2022.12.26 |